Dashboard Alerts - Neat¶
This dashboard provides a comprehensive view of active and resolved alerts generated by Neat Devices. It is designed to help users monitor and analyze alert trends effectively.
Dashboard Overview¶

Key Features¶
- Real-time monitoring of active and resolved alerts.
- Grouping and filtering by severity, dashboard, service, type, region, location, and room.
- Visual representation of alert trends over time.
- Detailed alert information with links to related device and room dashboards.
Panels¶
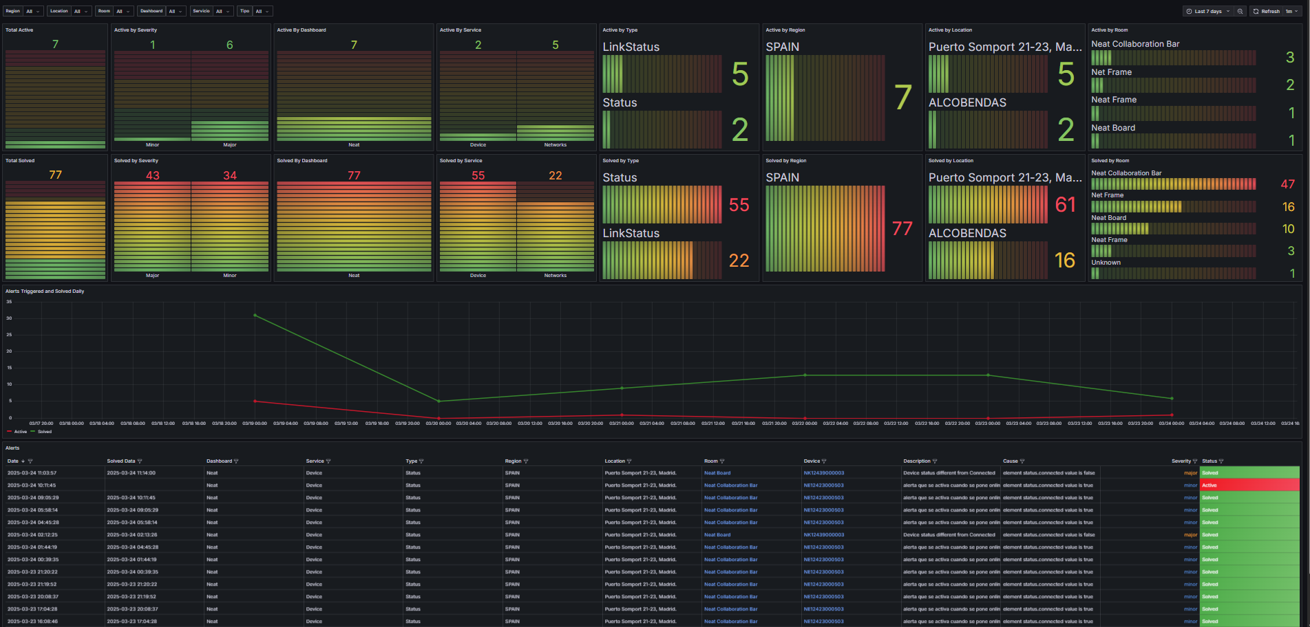
-
Total Active
- Type: Bar Gauge
- Datasource:
Dashboard (Alerts) - Description: Displays the total number of active alerts.
-
Active by Severity
- Type: Bar Gauge
- Datasource:
Dashboard (Alerts) - Description: Groups active alerts by severity levels.
-
Active by Dashboard
- Type: Bar Gauge
- Datasource:
Dashboard (Alerts) - Description: Groups active alerts by dashboards.
-
Active by Service
- Type: Bar Gauge
- Datasource:
Dashboard (Alerts) - Description: Groups active alerts by services.
-
Active by Type
- Type: Bar Gauge
- Datasource:
Dashboard (Alerts) - Description: Groups active alerts by alert types.
-
Active by Region
- Type: Bar Gauge
- Datasource:
Dashboard (Alerts) - Description: Groups active alerts by regions.
-
Active by Location
- Type: Bar Gauge
- Datasource:
Dashboard (Alerts) - Description: Groups active alerts by locations.
-
Active by Room
- Type: Bar Gauge
- Datasource:
Dashboard (Alerts) - Description: Groups active alerts by rooms.
-
Total Solved
- Type: Bar Gauge
- Datasource:
Dashboard (Alerts) - Description: Displays the total number of resolved alerts.
-
Solved by Severity
- Type: Bar Gauge
- Datasource:
Dashboard (Alerts) - Description: Groups resolved alerts by severity levels.
-
Solved by Dashboard
- Type: Bar Gauge
- Datasource:
Dashboard (Alerts) - Description: Groups resolved alerts by dashboards.
-
Solved by Service
- Type: Bar Gauge
- Datasource:
Dashboard (Alerts) - Description: Groups resolved alerts by services.
-
Solved by Type
- Type: Bar Gauge
- Datasource:
Dashboard (Alerts) - Description: Groups resolved alerts by alert types.
-
Solved by Region
- Type: Bar Gauge
- Datasource:
Dashboard (Alerts) - Description: Groups resolved alerts by regions.
-
Solved by Location
- Type: Bar Gauge
- Datasource:
Dashboard (Alerts) - Description: Groups resolved alerts by locations.
-
Solved by Room
- Type: Bar Gauge
- Datasource:
Dashboard (Alerts) - Description: Groups resolved alerts by rooms.
-
Alerts Triggered and Solved Daily
- Type: Time Series
- Datasource:
marcusolsson-json-datasource (ALARM SERVICE NEAT API CLOUD PRO RICOH JAPON) - Description: Displays daily trends of triggered and resolved alerts.
-
Alerts
- Type: Table
- Datasource:
marcusolsson-json-datasource (ALARM SERVICE NEAT API CLOUD PRO RICOH JAPON) - Description: Provides detailed information about each alert.
Datasources¶
- ALARM SERVICE NEAT API CLOUD PRO RICOH JAPON: Supplies alarm and status change information.
Filters¶
- Region: Filter alerts by region.
- Location: Filter alerts by location within a region.
- Room: Filter alerts by room within a location.
- Dashboard: Filter alerts by dashboard.
- Service: Filter alerts by service.
- Typo: Filter alerts by alert type.
Refresh Interval¶
- The dashboard refreshes every 1 minute.
Time Range¶
- Default time range: Last 7 days (
now-7dtonow).